🧠User Guide for F²-Gen: Scenario-Based Financial Fraud Simulation
Welcome to the official usage guide for F²-Gen, an open-source platform for visualizing and generating scenario-based financial fraud datasets.
For a deep dive into the simulation logic, visit the F²-Gen Engine. For theoretical background and design rationale, refer to the Technical Report.
1. Platform Overview
This platform enables end-to-end simulation and visualization of various financial fraud scenarios. Key features include:
- User login and logout
- Six fraud scenario templates (e.g., credit card abuse, illegal gambling)
- Configurable parameters for each scenario
- Generation of normal and abnormal data
- Interactive data visualizations
- Dataset download support
2. Login
Upon visiting the platform, users will see a login screen as shown below:
[Image: Login Interface]

- Enter your username and password.
- Click the Login button to access the main interface.
3. Main Interface
Once logged in, users arrive at the homepage, which contains:
- A sidebar for selecting the six fraud scenarios
- A main area displaying platform logo and interface widgets
- A top-right icon bar for Logout and Change Password
[Image: Main Interface Layout]

4. Fraud Scenario Modules
The platform provides six distinct scenario simulators:
- Credit Card Cash-Out Fraud
- Illegal Gambling Transactions
- Ticket Scalping Fraud
- Fake Registration Fraud
- Merchant Violation Transactions
- Suspicious Transfer Fraud
Each module includes:
- Parameter configuration area
- Normal/abnormal data generation
- Multi-panel visualizations
- Download/export function
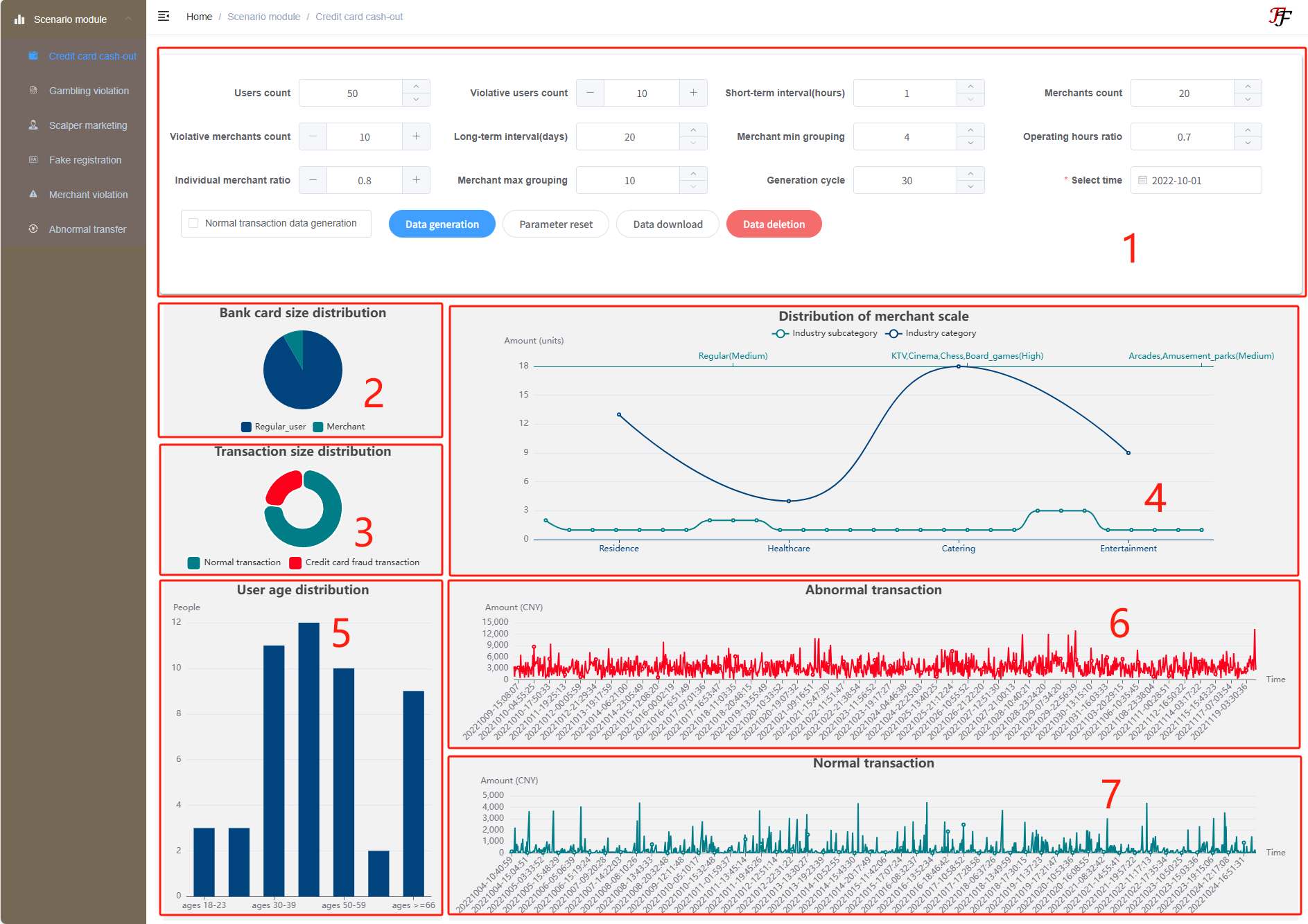
4.1 Credit Card Cash-Out Fraud
Navigate via the sidebar to “Credit Card Cash-Out”. The interface includes seven areas:
Image: Credit Card Fraud Interface
Area 1: Parameter Configuration
- User Count
- Merchant Count
- Minimum/Maximum Merchant Groups
- Number of Fraudulent Users/Merchants
- Business Hour Ratio
- Simulation Period
- Short- and Long-Term Cash-Out Intervals
- Personal Merchant Ratio
- Start Time
Use the “Reset Parameters” button to restore default values. After setting parameters, check Generate Normal Data (optional), then click Generate Data.
Once generation completes:
- Area 2: Card distribution of normal users/merchants
- Area 3: Volume of normal vs abnormal transactions
- Area 4: Merchant category breakdown
- Area 5: Age distribution of users
- Area 6: Abnormal transaction time & amount
- Area 7: Normal transaction time & amount
Click Download Data to export results, or Delete Data to remove generated content.
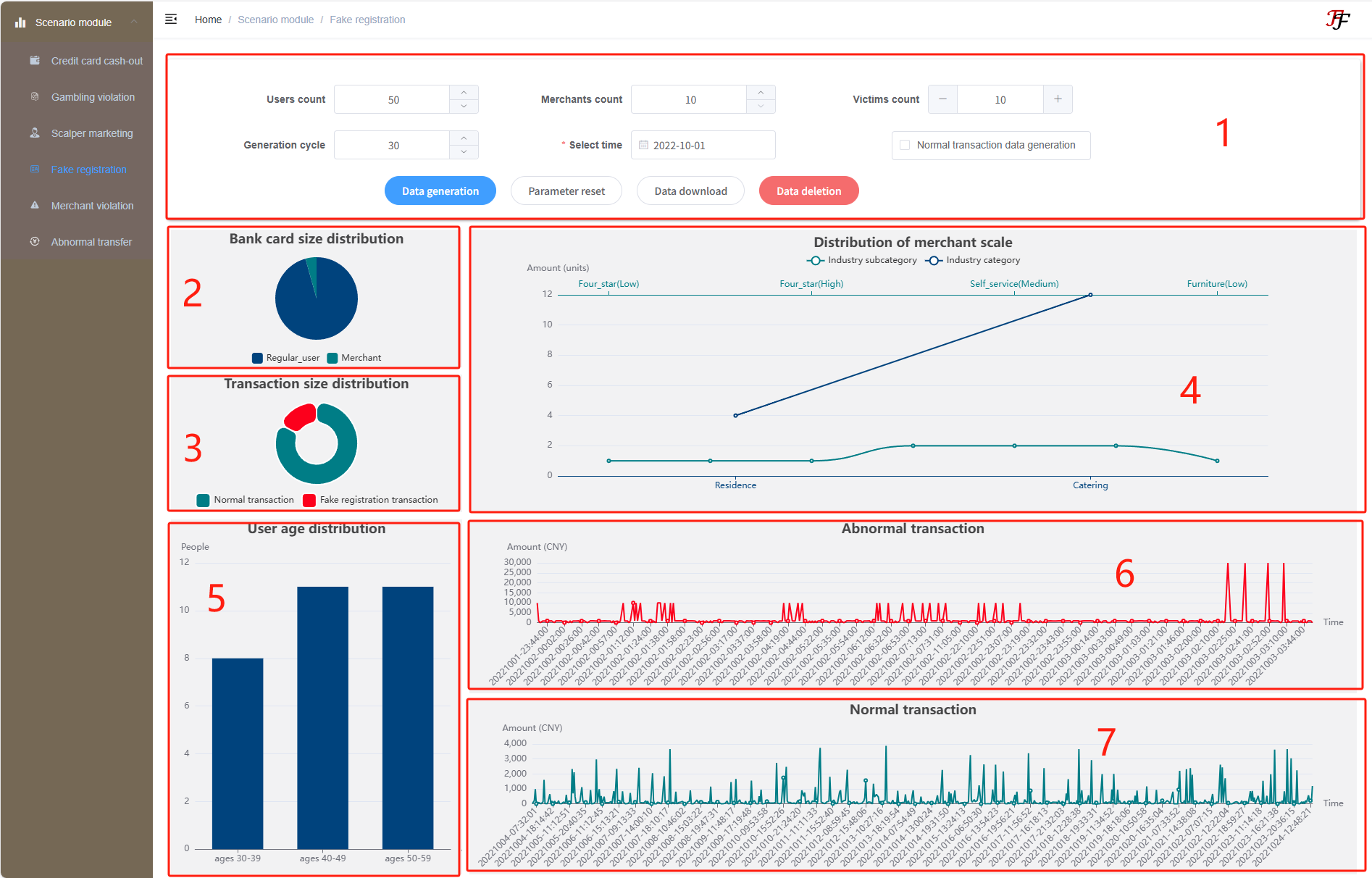
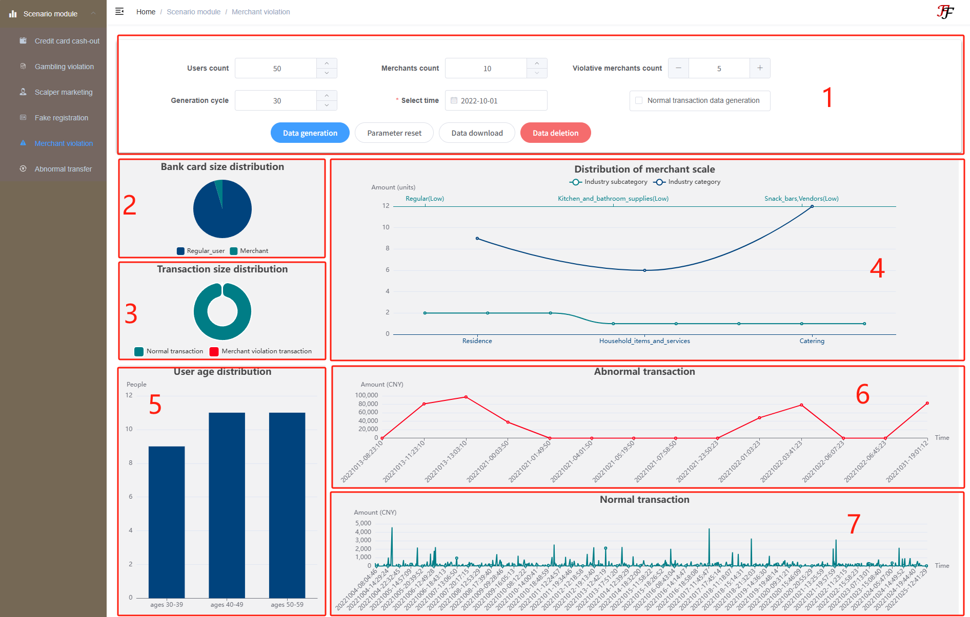
… other 5 scenarios follow same structure …
Image: Abnormal Transfer Fraud Interface
Image: Fake Registration Fraud Interface
Image: Gambling Violation Fraud Interface
Image: Merchant Violation Fraud Interface
Image: Scalper Marketing Fraud Interface
5. Logout
Click the icon in the top-right of any page, then click “Logout” to return to the login screen.
6. Change Password
Click the top-right icon → “Change Password”, then input the old password, new password, and confirmation to update your credentials.